Contact Us

Nodal

Nodal Medical Benchmarking

Combat rising workers’ compensation insurance costs with data-driven benchmarks and targeted early intervention.

The challenge

Workers’ compensation claims are increasingly expensive, with limited visibility into comparable group health benchmarks

The solution

Leverage Milliman’s proprietary group health benchmarks to identify excessive medical spending in WC

BENEFITS

Nodal Medical Benchmarking benefits

Reduce costs

Cost reduction

Identify and address excessive utilization and unit costs quickly.

Strategic insight

Strategic insight

Identify drivers of excess medical spending and collaborate with Milliman consultants to develop strategies to reduce costs.

Trust built-in expertise

Built-in expertise

Benefit from Group Health and WC data and benchmarks enriched by Milliman experts including actuaries, clinicians, and claims professionals.

Market-leading data

Market-leading data

Exclusive access to detailed group health medical benchmarks, available to the WC industry only through Nodal Medical Benchmarking for workers’ comp.

Features

Nodal Medical Benchmarking features

Treatment benchmarks

Treatment benchmarks

Use benchmarks based on Milliman’s enriched group health database for conditions frequently found in WC.

Provider ratings

Provider ratings

Evaluate provider performance and find the highest-performing provider near an injured worker.

Automated benchmarking

Automated benchmarking

Compare and monitor medical costs for open and closed claims compared to group health benchmarks.

Dynamic reports

Dynamic reports

Access all data in a web-based tool and easily track KPIs and trends.

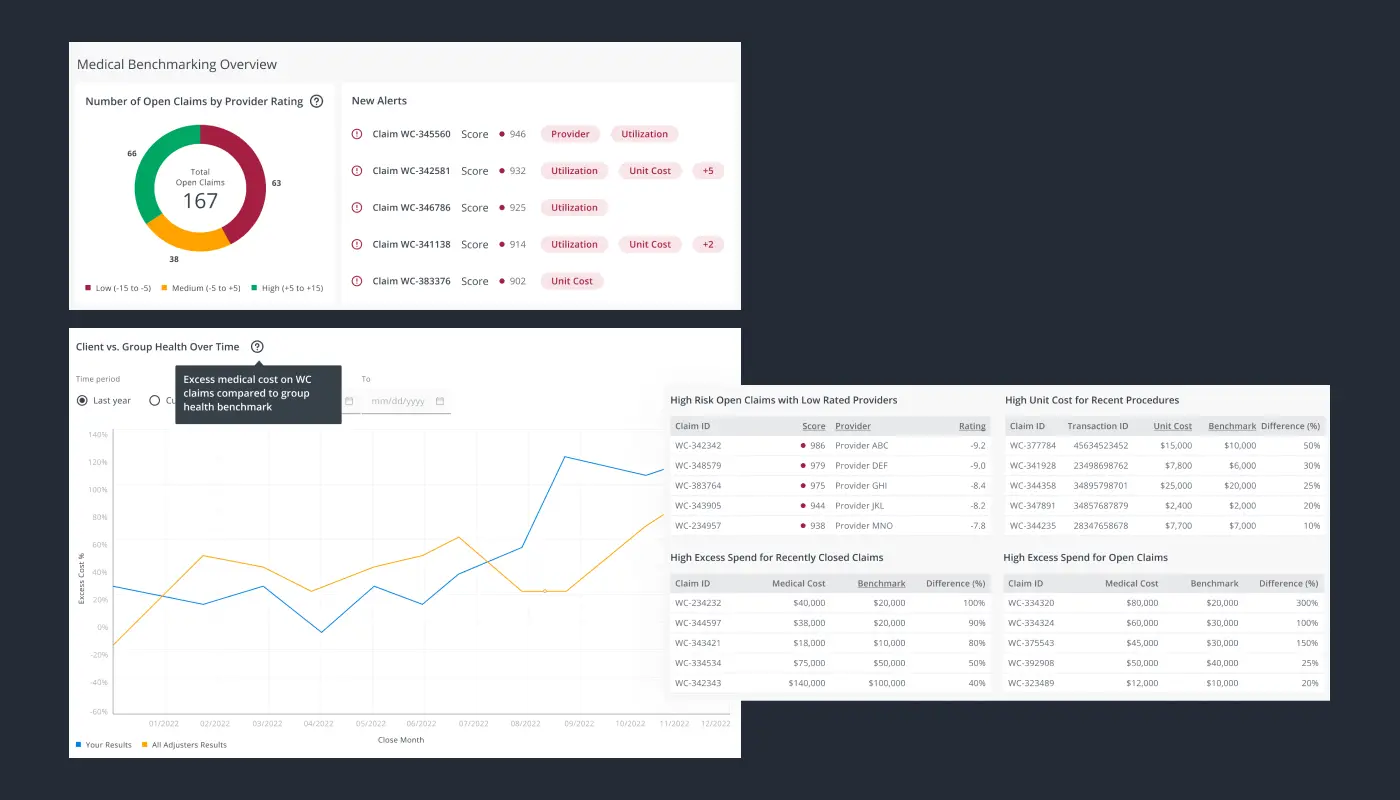
Main dashboard overview

Automated benchmarks

Automated benchmarks

Medical cost benchmarks are updated automatically as new information emerges throughout the course of treatment.

View a complete list of claims

View a complete list of claims

View, search, sort, and expert a complete list of claims showing the difference between the Milliman benchmark and the actual claim cost, along with provider ratings and other key information.

Drill down into a single claim

Drill down into a single claim

Drill down into a single claim to analyze potential overspending based on specific providers, procedures, and categories.

Evaluate provider performance

Evaluate provider performance

Compare the historical performance of providers on a risk-adjusted basis.

Strategic insight

Strategic insight

Dive into drivers of cost variation across your claim population.

Milliman Nodal named 2023 Innovation Award winner

Milliman’s Nodal Medical Benchmarking for WC was carefully chosen by an independent panel of professional risk managers who truly understand excellence in the field. This award highlights the unwavering commitment to delivering cutting-edge products and services to the industry.

Business Insurance Innovation Awards 2023

Request a demo

Demo-Product Pages (#5)

Ready for group health-caliber visibility into your open workers' comp claims?

See how Nodal Medical Benchmarking can reveal expected cost, utilization, and provider performance insights for smarter claims management.